Weave를 사용한 모델 평가
W&B Weave는 LLM 및 GenAI 애플리케이션 평가를 위해 특별히 제작된 툴킷입니다. 모델 성능을 이해하고 개선하는 데 도움이 되는 scorer, judge 및 상세 트레이싱을 포함한 포괄적인 평가 기능을 제공합니다. Weave는 W&B Models와 통합되어 Model Registry에 저장된 모델을 평가할 수 있게 해줍니다.
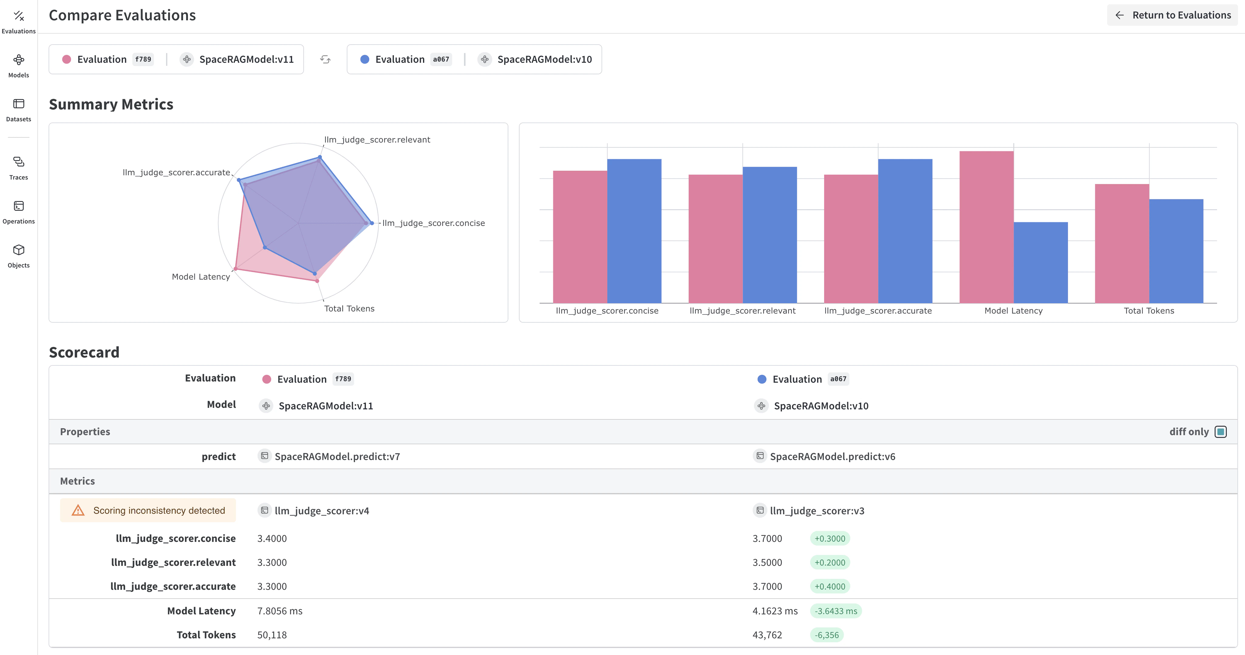
모델 평가의 주요 기능
- Scorers 및 judges: 정확도, 관련성, 일관성 등을 위해 미리 구축된 커스텀 평가 메트릭
- 평가 Datasets: 체계적인 평가를 위해 그라운드 트루스가 포함된 구조화된 테스트 세트
- 모델 버전 관리: 모델의 다양한 버전을 추적하고 비교
- 상세 트레이싱: 전체 입력/출력 트레이스를 통해 모델 행동 디버깅
- 비용 추적: 평가 전반에 걸친 API 비용 및 토큰 사용량 모니터링
시작하기: W&B Registry에서 모델 평가하기
W&B Models Registry에서 모델을 다운로드하고 Weave를 사용하여 평가합니다:Weave 평가와 W&B Models 통합하기
Models and Weave Integration Demo는 다음을 위한 전체 워크플로우를 보여줍니다:- Registry에서 모델 로드: W&B Models Registry에 저장된 파인튜닝된 모델 다운로드
- 평가 파이프라인 생성: 커스텀 scorer로 포괄적인 평가 구축
- 결과를 W&B에 다시 로그: 평가 메트릭을 모델 Runs에 연결
- 평가된 모델 버전 관리: 개선된 모델을 Registry에 다시 저장
고급 Weave 기능
커스텀 scorers 및 judges
유스 케이스에 맞춤화된 정교한 평가 메트릭을 만드세요:배치 평가
여러 모델 버전 또는 설정을 평가합니다:다음 단계
Tables로 모델 평가하기
W&B Tables를 사용하여 다음을 수행하세요:- 모델 예측값 비교: 동일한 테스트 세트에서 서로 다른 모델이 어떻게 작동하는지 나란히 비교하여 확인
- 예측 변화 추적: 트레이닝 에포크 또는 모델 버전에 따라 예측이 어떻게 진화하는지 모니터링
- 오류 분석: 필터링 및 쿼리를 통해 자주 잘못 분류되는 사례와 오류 패턴 찾기
- 리치 미디어 시각화: 예측값 및 메트릭과 함께 이미지, 오디오, 텍스트 및 기타 미디어 유형 표시

기본 예시: 평가 결과 로그하기
고급 테이블 워크플로우
여러 모델 비교
직접 비교를 위해 서로 다른 모델의 평가 테이블을 동일한 키로 로그합니다:
시간 경과에 따른 예측 추적
개선 사항을 시각화하기 위해 서로 다른 트레이닝 에포크에서 테이블을 로그합니다:W&B UI에서 대화형 분석
로그가 완료되면 다음을 수행할 수 있습니다:- 결과 필터링: 열 헤더를 클릭하여 예측 정확도, 신뢰도 임계값 또는 특정 클래스별로 필터링
- 테이블 비교: 여러 테이블 버전을 선택하여 나란히 비교하여 확인
- 데이터 쿼리: 쿼리 바를 사용하여 특정 패턴 찾기 (예:
"correct" = false AND "confidence" > 0.8) - 그룹화 및 집계: 예측된 클래스별로 그룹화하여 클래스당 정확도 메트릭 확인
